Pulse Plugin
このコンテンツはまだ日本語訳がありません。
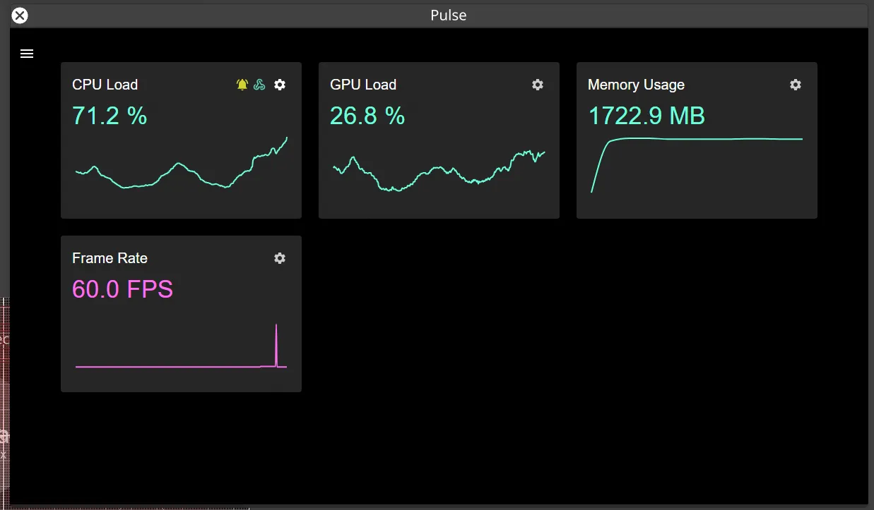
The Pulse plugin provides real-time performance monitoring for your Disguise projects without interrupting your workflow.
Built to leverage the live update web sockets introduced in Disguise r31, Pulse provides instantaneous monitoring of your project’s performance metrics with integrated alerting and webhook notifications.
Features
Section titled “Features”- Real-time monitoring of CPU load, GPU load, memory usage, and frame rate
- Live graphing with expandable detailed views
- Advanced performance graphs with CPU/GPU timing comparisons
- Disk I/O activity monitoring
- Custom threshold configuration with alerting system
- Webhook integration for external notifications
- Remote monitoring via Disguise iOS app
- Compatible with Disguise r31 and newer
Install the Plugin
Section titled “Install the Plugin”System Requirements: The Pulse plugin requires Disguise r31 or newer to function.
To install this plugin:
- Ensure you are running Disguise r31 or newer.
- Download the Pulse plugin package from the Designer Plugin Gallery.
- Unzip the plugin into your project’s
\Plugins\directory (the same level as\Objects\). - Open Designer.
- Click Plugins to access the Plugin Launcher.
- Click Pulse to open the Pulse Plugin.

After installation, the Pulse plugin icon is displayed in the Windows system tray, so you can access logs or manually quit at any time.
Monitor Performance
Section titled “Monitor Performance”- Open the Pulse plugin from the Plugin Launcher.
- View real-time performance metrics including:
- CPU Load
- GPU Load
- Memory Usage
- Frame Rate
- Click on any metric to expand into a detailed time-based graph.
- Use advanced graphs to compare CPU and GPU timings and view disk I/O activity.
Configure Alerts
Section titled “Configure Alerts”- Set custom thresholds for monitored parameters.
- Configure warning levels (e.g., CPU load exceeds 80%).
- Set critical alert levels (e.g., CPU load exceeds 90%).
- Enable webhook notifications for external alerts.
- Connect to services like Zapier for notifications to Slack or Microsoft Teams.
Remote Monitoring
Section titled “Remote Monitoring”The Pulse plugin can be accessed remotely via the Disguise iOS app, allowing you to monitor system performance from anywhere in the venue using your iPhone or iPad.
Release notes (v1.0.0)
Section titled “Release notes (v1.0.0)”- Initial release with real-time performance monitoring
- Support for CPU, GPU, memory, and frame rate metrics
- Expandable time-based graphing functionality
- Custom threshold alerting with webhook integration
- Remote monitoring via Disguise iOS app